Platform Software
Provider Search
Measure vendor performance in a transparent dashboard that’s shared with every provider.
Measure vendor performance in a transparent dashboard that’s shared with every provider.
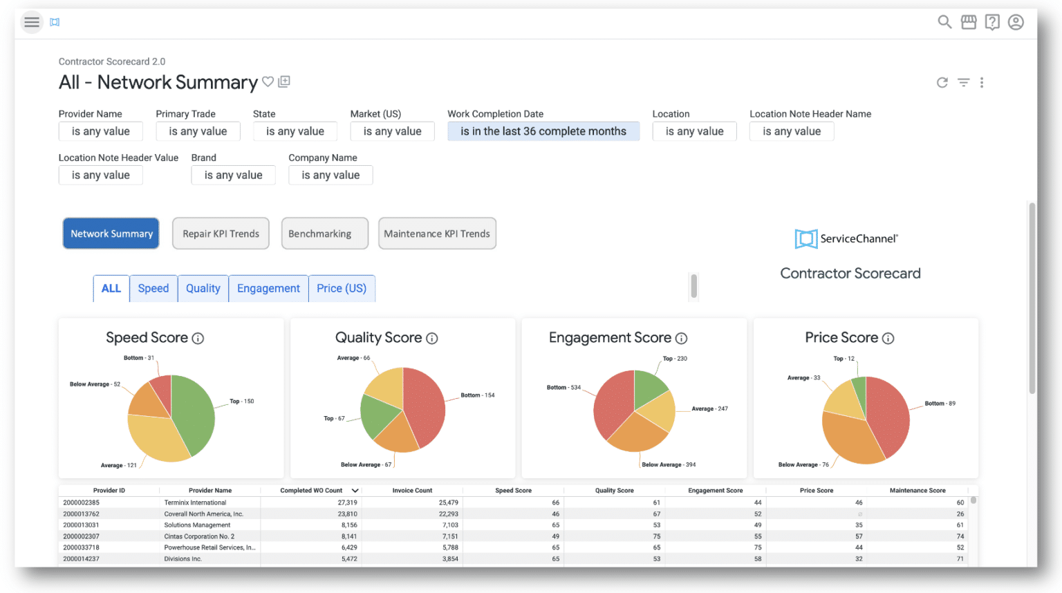
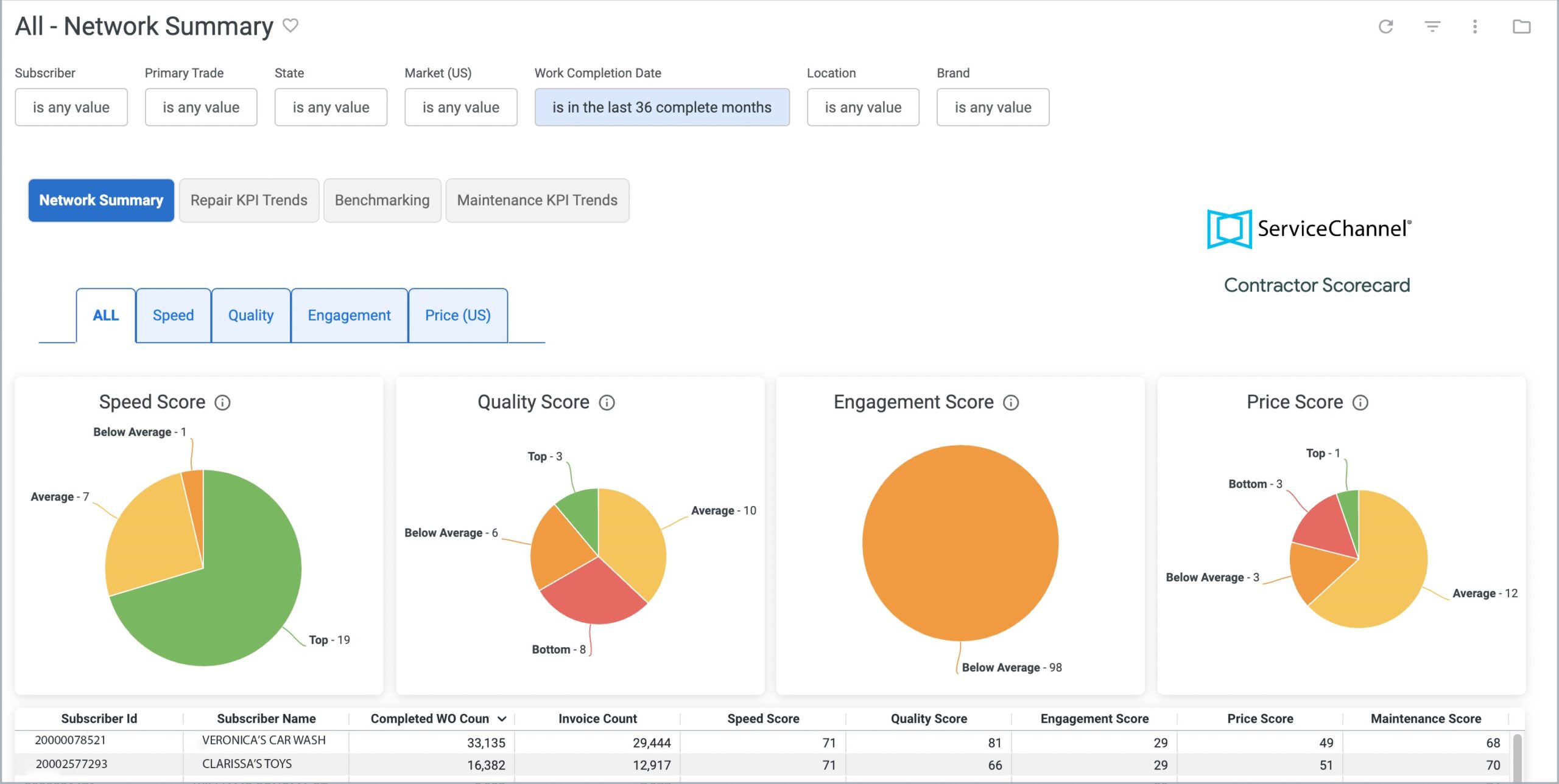
Contractor Scorecard tracks objective data on every provider, so you’re able to measure their performance and costs, hold them accountable for delivery, and drive continuous improvement over time.
Because providers see the same scorecard as you do, you can have more productive negotiations and build a stronger partnership
Build strategic relationships with your providers, with visibility into what they’re doing well and feedback on how they can keep improving.
Get a complete view of provider performance over time, from a high-level view of your network down to each individual provider.
Benchmark your providers against the best providers on ServiceChannel to find opportunities to improve on cost and performance.
Nick Sestito Partner, T&J Electric
Contractor Scorecard makes it easy to track provider performance and find ways to continually improve results. By giving providers the same visibility into their performance, you can have more productive negotiations, create a stronger partnership, and improve service outcomes.

Evaluate the strength of your provider network with data-driven insights.
Check on performance trends over time on repair work orders


Gauge the efficiency of maintenance efforts with Maintenance KPIs
See how your providers stack up against thousands of providers


Network Comparison lets you compare contractor performance across your entire network—by state, region, trade, and location note
Providers can see their speed, quality, engagement and price scores over time

Evaluate providers across quality, speed, engagement, and cost with objective performance data available only on ServiceChannel.
Tell us about your challenges with provider performance and costs, and we’ll help you build a strategy to achieve your goals.
Book a Demo