Your best work starts now. Learn how facilities teams can amplify their impact.
Skip To Content

Contractor Scorecard

Scorecard

Build stronger customer partnerships with shared data insights.

""
ServiceChannel
Modified on

July 29, 2024

Shared insights and performance comparisons

With your Contractor Scorecard, you have near real-time information on your Speed, Quality, Price and Engagement scores for each customer. You can see the specific factors contributing to your scores so you know just where to focus to stay on top. 

From the Benchmarking tab, you and your customers can also see how your performance compares not just to all other service providers, but to your true peers — the service providers in your specific trade and area of service doing comparable repairs for customers in the same industry.


Get the answers you need to succeed 

  • How does our performance compare to all other providers on ServiceChannel? 
  • How are we trending? 
  • What are our competitive strengths and how can we build on those? 
  • Are there challenges with our service for specific customers or types of customers that we need to address — or help them address so we can provide our best service? 
  • Do any of our technicians need extra training or coaching? 
  • Which actions should we prioritize for the biggest impact? 

Your scorecard puts the answers at your fingertips. You get a complete view of your performance over time, from a high-level view of your scores across all your customers, down to each individual customer.  

You can refine and deepen your insights by filtering on specific customer(s), customer location IDs, trade, industry, work order priority, geographic area, and date range. 

See how you’re doing on each of the key performance indicators (KPIs) that factor into your scores and which ones are having the biggest impact — even drill down to the related work orders and invoices. 

Relevant, updated metrics to boost your profitability and growth

Your Contractor Scorecard is built with metrics and calculations based on the latest ServiceChannel technology and ever-expanding knowledge base. It delivers accurate, meaningful business insights and the fair assessments you and your customers expect. 

It gives you the same easy access to the insights your customers have about you, enabling more productive negotiations and a stronger partnership. It helps you identify opportunities to improve your service and boost your efficiency and profitability at the same time. 

The scorecard calculations align with ServiceChannel Provider Search algorithms. By using it effectively to monitor and improve your scores, you can also boost your exposure to top multi-location brands and win new customers.  

“The kind of objective statistics that ServiceChannel provides is worth its weight in gold”

Nick Sestito, Partner, T&J Electric

How it works  

When you log into ServiceChannel, simply click on the scorecard tab at the top of any page or on the “Improve My Scores” button on your provider homepage to access your scorecard.  

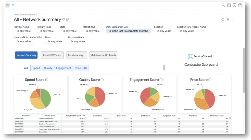
See your scores by customer, how you stack up

The Score Summary tab shows how your scores for customers compare to all provider scores on the platform. Below that are your scores for your individual customers.
  • See at a glance how your scores for Speed, Quality, Engagement and Price generally stack up against the thousands of providers on ServiceChannel: Top, Average, Below Average, and Bottom. 
  • See a list of your customers and your scores for each one. You can further refine this list by trade, work order priority, location, and date range. 
  • Just click the Speed, Quality, Engagement or Price tabs, or any score in the list, to see details about that score.
  • Click the Benchmarking tab to see how your performance compares to your peers — other service providers in your specific trade and geographic area of service, working for customers in the same industry.

See where you stand on the metric contributing to each score

The Speed, Quality, Engagement and Price tabs show where your scores fall into each performance bucket, along with your scores and KPIs for each customer
  • From the Speed, Quality, Engagement and Price tabs, you can see how your scores are distributed across the Top, Average, Below Average and Bottom performance buckets. Click on any bucket to see the related customers. 
  • For any given customer, you can see how you’re doing on all of the individual key performance indicators (KPIs) that make up that score.  
  • Click on any score in the Speed and Quality tabs to see the related work orders (or invoices in the Price tab). 
The “Repair KPI Trends” tabs for Speed, Quality, Price and Engagement show how your score and contributing KPIs are changing over time. 
  • Click the “Repair KPI Trends” tab to see where you stand now on a specific score and on each contributing KPI, and how these metrics are changing over the timeframe you specify.  
  • By default, you see these metrics as an average over all your customers. Filter to see the metrics for a specific customer or group of customers. 
  • Click on any point in the timeline in the Speed and Quality tabs to see all related work orders (or invoices for Price). 

What your customers see

Your customer sees the same view for all their providers that you have for all your customers, with many of the same filters.

Shared insights for stronger partnerships

In their version of the Contractor Scorecard, your customers have the same views of data on all their providers as you have for all your customers. That means you and your customer see the same data on the work you do for them, with the same ability to drill down to the details. 

Use these mutually shared insights to strengthen your partnership and make your regular performance reviews more productive. Armed with the same data, you can take a proactive role in resolving differences in your perspectives and focus on improvements you can make, as well as improvements your customer can make to help you do your best work. 

For example, in drilling down on your below average scores and KPIs for Price, you might both see that the invoices driving that low score are mostly emergency work orders. This insight may help your customer balance your price score with the realization that you reliably deliver exceptionally fast, high-quality work for those critical situations where they need it most. Or they may recognize that both parties would benefit from a reasonable adjustment to how they assign work order priority. 

 

More on scores

Provider performance scores highlight your great service: How performance scores can help you improve service and efficiency, get paid faster, and get discovered by new customers.
New benchmarking feature: See how your scores stack up compared to providers in your own trades and service area.
What your scores mean: See how your scores are calculated and what defines top performers based on current market conditions.
Top tips to boost your scores: Follow these best practices to provide great service and get discovered by new customers in Provider Search.

FAQs

How are scores calculated?

ServiceChannel calculates provider performance scores for Speed, Quality, Price and Engagement using more than 25 objective key performance indicators (KPIs) based on actual work order data. The exact formulas used to calculate each score are proprietary and evolve over time based on data from millions of work orders for thousands of customer locations.
The scores fall into one of four “quartiles” compared to the average scores of other providers on ServiceChannel: Top, Average, Below Average, and Bottom. The threshold scores that define the quartiles are based on current market conditions and differ for each score.
For more details on how scoring works, including the specific KPIs that go into each score and the current threshold scores that define each quartile, see What your scores mean.

What does it mean if I see a blank in a column instead of a score for a customer?

A minimum of 10 work orders is required for a score to be calculated. If you see a blank, it simply means there were not enough work orders to calculate that score. Keep in mind as you apply filters, the pool of work orders available for calculating a score will be reduced. If you are seeing many blanks, try widening your view by removing a filter.

Can any of my customers see my performance metrics for my other customers on the ServiceChannel platform?

No, your customers are NOT able to see your performance scores for any of your other customers, just as you can’t see how your customer’s other providers are performing.

Are my maintenance work orders included in the calculation of my scores for Speed, Quality, Price and Engagement?

No, your scores for Speed, Quality, and Price are calculated based only on your repair work orders and invoices. Your Engagement score is not based on work orders or invoices but on how effectively and consistently you engage with the ServiceChannel platform to instill customer confidence.

Can my customers and I see my performance on maintenance work orders?

Yes, a score for your maintenance work orders is included in the Score Summary tab of the scorecard. Plus, you can click on that score in the Score Summary tab or on the Maintenance KPI tab to see the details — check-in compliance, schedule date confirmation, and work orders completed. Click on any point in the timeline to see the related work orders.

Can prospective new customers see my Contractor Scorecard in Provider Search?

No, only your current ServiceChannel customers have access to your Contractor Scorecard, and they cannot access it through Provider Search.

Since the metrics and calculations in the Contractor Scorecard are aligned with Provider Search, can I use my scorecard to see what prospective new customers see in Provider Search?

Although the metrics and calculations in the Contractor Scorecard align with Provider Search, the scores search users see are not the same as the ones you see in your scorecard.

When a prospective new customer performs a search, the scores shown — as well as your ranked position in their search results — are based on a complex algorithm that includes their specified search criteria, such as geographic locations, trade, and industry. The scores you see in your Contractor Scorecard are based on your existing customers.

Monitoring your scorecard and taking steps to keep your scores high will certainly help you do well in Provider Search. You can use filters and benchmarking in your Contractor Scorecard  to see generally how you are doing in your trades and locations, but not all the scores will be the same as what a specific prospective customer sees in search results.